As enterprises scale large language models (LLMs) into production, site reliability engineers (SREs) and platform operators face a new set of challenges. Traditional application metrics—CPU usage, request throughput, memory consumption—are no longer enough. With LLMs, reliability and efficacy are defined by entirely new dynamics—token-level performance, cache efficiency, and inference pipeline latency.

This article explores how llm-d, an open source project co-developed with the leading AI vendors (Red Hat, Google, IBM, etc.) and integrated into Red Hat OpenShift AI 3.0, redefines observability for LLM workloads.

New service level objectives (SLO) in the age of LLMs

Users expect responsive applications, including those enhanced with AI, and enterprises require consistent performance to turn a pilot project into a profitable production application at scale. While SLOs in traditional microservice architectures are usually framed around request latency and error rate, the user experience for LLMs depends on more nuanced measures, including:

  • Time to first token (TTFT): Measures the delay before the initial token of a response is streamed to the user. A lower TTFT is needed to provide a responsive and immediate user experience, especially in interactive applications.
  • Time per output token (TPOT): Indicates the speed at which tokens are generated after the process begins. A consistent and low TPOT provides a smooth and efficient streaming of the complete response to the user.
  • Cache hit rate: Represents the proportion of requests that can use previously computed context stored in GPU memory. A high cache hit rate significantly reduces computational overhead and improves overall system throughput by avoiding redundant processing.
  • Prefill vs. decode latency: Distinguishes between the time taken for expensive prompt processing (prefill) and token-by-token decoding. Understanding this distinction helps to optimize resource allocation and identify bottlenecks in the different stages of request processing.
  • Goodput: The number of requests successfully served within their defined SLO budgets. Maximizing goodput is needed for the system to reliably meet its performance commitments.

Together, these represent what users experience: responsiveness, throughput, and consistency.

Get a 101 level overview of llm-d 

The challenge of managing these new SLOs

Existing monitoring tools don’t know about tokens or caches. A traditional latency metric can tell you that a request took 400ms, but it can’t break down whether that was due to routing delays, cache misses, or GPU scheduling.

In a distributed inference stack—where requests move through gateways, routers, schedulers, and GPU workers—observability blind spots are everywhere. Without token-aware metrics, operators can’t tell whether performance degradation is caused by routing imbalance, prefill-cache fragmentation, or overloaded GPUs.

This makes it difficult to debug issues quickly in production, plan GPU capacity, or guarantee user-facing SLOs.

What is llm-d?

llm-d is a community-driven, Kubernetes-native project that disaggregates inference into composable services, including:

  • Endpoint picker (EPP): An semantic router that makes cache-aware and load-aware scheduling decisions.
     
  • Decode and prefill services: Separating heavy prompt ingestion (prefill) from sequential token generation (decode). Prefill can even run on CPU if GPU resources are constrained.
     
  • Key-value (KV) cache management: Centralized indexing to maximize cache reuse across workloads.

On OpenShift AI, llm-d provides an operationally consistent way to run vLLM and other serving engines with advanced observability.

How llm-d Helps solve the observability gap

llm-d integrates deeply with Prometheus, Grafana, and OpenTelemetry, exposing both system-level and LLM-specific metrics:

  • Cache-aware metrics: Cache hit ratios, cache size utilization, and KV movements.
  • Token-level latency metrics: TTFT, TPOT, and end-to-end latency.
  • Routing transparency: Metrics and traces showing why requests were routed to specific pods.
  • Tracing across components: With OpenTelemetry, operators can follow a request through Inference Gateway (IGW) to Scheduler to vLLM workers.

This transforms llm-d from a black box into an auditable, measurable inference stack.

Example PromQL queries

Here are some PromQL queries that illustrate how SREs can use llm-d metrics to monitor token-level in production as of llm-d version 0.2.0.

1. TTFT P95

histogram_quantile(0.95, sum(rate(llmd_inference_ttft_bucket[5m])) by (le))undefinedTracks the 95th percentile latency until the first token is emitted.

2. TPOT average

rate(llmd_inference_output_tokens_sum[5m]) undefined/ rate(llmd_inference_requests_total[5m])

Measures how quickly tokens are generated once decoding starts.

3. Cache hit rate

(sum(rate(llmd_kvcache_hits_total[5m])) by (pool)) undefined/ (sum(rate(llmd_kvcache_requests_total[5m])) by (pool))

Shows the ratio of cache hits to total cache lookups, per inference pool.

4. Routing efficiency (score distribution)

histogram_quantile(0.90, sum(rate(llmd_router_routing_score_bucket[5m])) by (le))

These metrics can be scraped in OpenShift using llm-d by setting monitoring.podmonitor.enabled=true in the configuration, with a similar setting for the epp servicemonitor that manages the prefill-cache-based routing.

This observes routing scores from the EPP to validate that cache-aware routing decisions prioritize efficiency.

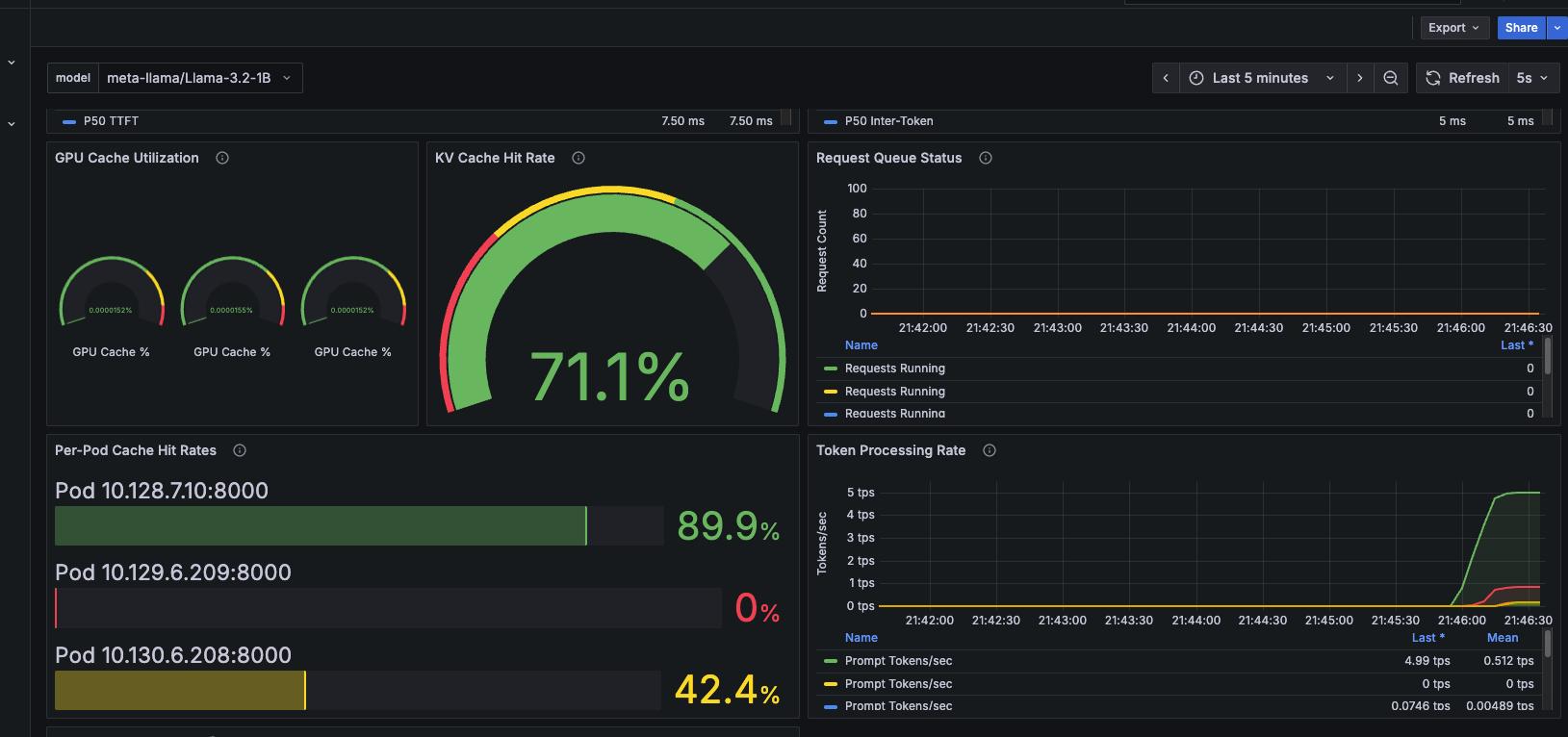
Example dashboard

Example dashboard

Having these metrics displayed in a single Grafana dashboard transforms LLM observability from guesswork into actionable insights. Instead of sifting through logs or raw counters, SREs and platform engineers can instantly see TTFT values, cache hit rates, and routing efficiency side by side, correlated across the entire llm-d stack on OpenShift AI.

This visibility makes it possible to spot real-time performance regressions, validate that SLOs are being met, and more easilydiagnose whether latency is due to routing, caching, or GPU saturation—all from one dashboard.

Conclusion

The age of LLMs requires a new observability playbook. Traditional metrics fail to capture token-level performance and cache-aware efficiency. By combining vLLM’s engine-level metrics with llm-d’s routing and cache-aware insights, Red Hat OpenShift AI provides SREs and platform teams the tools they need to more effectively meet modern AI SLOs at production scale.

With llm-d on OpenShift AI, users gain:

  • Transparency into distributed inference workloads
  • Confidence in meeting token-level SLOs
  • Lower GPU costs through cache efficiency
  • Actionable insights with Grafana dashboards powered by Prometheus and OpenTelemetry

This is observability purpose-built for AI at scale, and it’s available today in the open source community and on the OpenShift AI 3.0 platform.

llm-d explained: Read the article 

Resource

The adaptable enterprise: Why AI readiness is disruption readiness

This e-book, written by Michael Ferris, Red Hat COO and CSO, navigates the pace of change and technological disruption with AI that faces IT leaders today.

About the authors

Christopher Nuland is a Principal Technical Marketing Manager for AI at Red Hat and has been with the company for over six years. Before Red Hat, he focused on machine learning and big data analytics for companies in the finance and agriculture sectors. Once coming to Red Hat, he specialized in cloud native migrations, metrics-driven transformations, and the deployment and management of modern AI platforms as a Senior Architect for Red Hat’s consulting services, working almost exclusively with Fortune 50 companies until recently moving into his current role. Christopher has spoken worldwide on AI at conferences like IBM Think, KubeCon EU/US, and Red Hat’s Summit events.

Sally Ann O'Malley is a Principal Software Engineer, Emerging Technologies, Office of the CTO at Red Hat. She uses her talent for sparking excitement around new tools and ideas to integrate innovative solutions into Red Hat's portfolio. Sally is an organizer for DevConf.US, an annual open source conference, and an instructor within Boston University's Faculty of Computing and Data Sciences.

UI_Icon-Red_Hat-Close-A-Black-RGB

Browse by channel

automation icon

Automation

The latest on IT automation for tech, teams, and environments

AI icon

Artificial intelligence

Updates on the platforms that free customers to run AI workloads anywhere

open hybrid cloud icon

Open hybrid cloud

Explore how we build a more flexible future with hybrid cloud

security icon

Security

The latest on how we reduce risks across environments and technologies

edge icon

Edge computing

Updates on the platforms that simplify operations at the edge

Infrastructure icon

Infrastructure

The latest on the world’s leading enterprise Linux platform

application development icon

Applications

Inside our solutions to the toughest application challenges

Virtualization icon

Virtualization

The future of enterprise virtualization for your workloads on-premise or across clouds