Announcing Network Observability

With the release of Red Hat OpenShift Container Platform version 4.12, Network Observability is now a fully supported, optional addition to network-specific information presented in the OpenShift Web Console.

Why is Network Observability Important?

A critically important aspect of any deployment of Red Hat OpenShift Networking is the ability to visualize and gain insights into pod/service networking, and egress, ingress and intra-cluster traffic. This new capability provides networking information for a single cluster, including what types of traffic and traffic flows are being made, when, by whom and to whom. It gathers data to help design, plan, and answer questions about the network and provides visual representations to help understand, diagnose, and troubleshoot networking issues.

The Airplane View

If you are on an airplane and look down on a metropolis on a busy day, you will see thousands of cars, trucks, and motorcycles driving from every which way at various speeds. There will be traffic jams in some places, cars racing across the highways, other cars completely stopped at intersections, and vehicles parked at various locations. If you focus on a single vehicle, you can even track its starting point and its final destination.

Like the airplane view, with Network Observability, you will be able to visualize the moving traffic, but instead of vehicles, it is the data that's moving in your Kubernetes cluster. Prior to OpenShift 4.12, you could only see snapshots of this traffic. It is the difference between taking a picture compared to filming a video.

What's the big deal? Because with a video, you now have a record of everything that happened. It generates a timeline of events for every movement that's made so all of this is captured and stored. By organizing this data, you can replay the entire stories that happen concurrently. For example, when there is a problem such as a traffic jam (latency), you will know what happened, who was involved, when it occurred and for how long, where it happened, and with analysis, you might be able to figure out why it happened and how to prevent it from happening again in the future. Perhaps to avoid this latency that tends to occur at a certain time of the day, you could increase the amount of bandwidth only for this period of time to improve utilization and do better cost analysis and planning. It can help in a wide range of areas in troubleshooting connectivity and optimizing network performance.

Network Observability Architecture

The core of Network Observability is to collect network flows similar to the IPFIX format, and then present them using powerful visualizations. NetFlows, as they were originally called, existed back in the 1990s as a way to capture that network insight at layer 3 and 4 of the OSI model.

What is unique about this solution thirty years later is that instead of having a typical router or switch export IPFIX data, an eBPF Agent was developed to hook into the network events so it can capture and export data coming in and out of the interfaces at the kernel level. eBPF is a relatively new technology that allows a program to run in a sandbox environment, therefore extending the kernel in a safe and more secure manner. Yet, it is not that new as the eBPF Agent will work as far back as Linux kernel 4.18 which was released in 2018. The immediate benefit of the eBPF approach is that it is more performant than the router/switch solution. In addition, it is not dependent on a particular CNI (Container Network Interface) such as OpenShift SDN or OVN-Kubernetes.

On the receiving end of this exported data is a flow collector called the Flowlogs Pipeline (FLP) that processes this data, enriches it to be Kubernetes-aware, and deduplicates redundant and less relevant data. If you have bursty or high amounts of traffic, you will want to consider installing Apache Kafka to be the middleman in between the eBPF Agent and FLP to help with buffering and improving streaming.

Network Observability also includes a Console Plugin that extends the browser-based Web Console. FLP sends the data to Loki to write out to storage. Loki provides an API for the Console Plugin to query for information to be displayed. A high level architectural diagram looks like this:

architectural diagram of Network Observability flow

Figure 1: Architectural Diagram
 

Installing Network Observability

If you create an OpenShift 4.12 cluster, you will not find Network Observability because it is an optional operator that needs to be installed separately. However, it is included with all the popular platforms that Red Hat OpenShift Container Platform runs on at no extra cost. The good news is that since it is separate from the core platform, it is supported retroactively back to OpenShift 4.10!

The Network Observability documentation provides a great step-by-step guide on installing Network Observability. Now that you've seen the architectural diagram, you know all of the major components that are involved. The Network Observability Operator only manages eBPF Agent, Flowlogs Pipeline, and Console Plugin. The main items to consider for installation are:

  1. Provide an object store
    See the list of supported object stores. You will need to create a secrets file to access the object store.

  2. Install Loki
    The recommendation is to install Loki Operator 5.6, which simplifies the deployment of Loki in microservices mode that is necessary for scalability. In Web Console, you can do this from OperatorHub. Note that if you already have Loki installed for another purpose, it should not be shared. You must still install a separate Loki for Network Observability.

  3. Decide if you need Kafka
    For clusters with ten nodes or less, you can try without Kafka. If you have 25+ nodes, then most likely, you will need it. Anything in between depends on the volume of network traffic. If you install Kafka and accept all or most of the default values, it will handle about 5K flows per second (fps) and take less than 5% of your current CPU and memory resources. Kafka can be installed using the Red Hat AMQ Streams operator in OperatorHub.

  4. Decide on sampling rate
    The fps is affected by the sampling rate. Sampling refers to the ratio of packets that are evaluated. It defaults to 50, meaning one out of 50 packets are considered and the rest are ignored. A value of 0 or 1 means no sampling and all packets are considered. When you create a Flow Collector resource from Network Observability Operator, the sampling field is in the eBPF section.

  5. Consider scalability
    If you have high network traffic volume, check the documentation on the list of parameters to change to better support scalability. We've tested up to 120 nodes with 100 pods each, no sampling, and traffic continuously running on 10% of the pods. This consumed between 8-12% additional CPU and 4-8% additional memory.

Using Network Observability

Network Observability provides networking information for a single cluster with multi-cluster support coming soon. It is only available to users with the cluster-admin role, such as kubeadmin, since this user can see all the traffic in the cluster, both infrastructure-related and all applications. Because it handles one cluster, any traffic that goes out or comes into this cluster is considered external traffic even if the traffic is from another cluster that you manage.

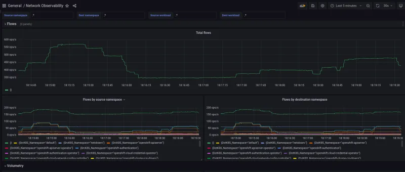
Once you have Network Observability installed and have created a FlowCollector resource, behind the scenes, the network flow data will be created, collected, enriched with Kubernetes-related information such as the namespaces and pod names, and then saved to object store. The Web Console will pop up a dialog asking you to refresh the web page. After that, a new menu item under Observe called Network Traffic appears.

Screenshot of the network traffic panel

Figure 2: Overview
 

Above the charts in Figure 2, there are common settings that apply to the three tabs near the top called Overview, Traffic flows, and Topology. The first dropdown is Query options. In it, you can decide what flows are shown. By default, it is Destination which means it is the ingress traffic to the node as opposed to Source which is the egress traffic. You typically don't want Both since it will end up reporting the same flow twice, but that might be necessary if you need to know exactly where the traffic flowed into and out of the interfaces. There is also a choice for how you want to match filters (more on that later) and the maximum number of flows to retrieve.

Next is Quick filters. The default excludes infrastructure traffic so if you have a new cluster with no applications running, there will be no data. The next field provides a powerful filtering capability. Select a choice such as Common Namespace and enter a value to build your filter. If you add multiple values for the same field, it will assume this is an OR operation. Between two different fields, it is an AND operation. This is where the Query options can change this also to an OR operation. In the dropdown, the word "Common" indicates that the field value can be on the source or destination side.

There are links like Expand that maximizes the space for this panel. In the upper right corner, you can set the time range for the data and have the panel refresh automatically at various intervals, if desired.

The three tabs present different visualizations for the traffic flows. In the Overview tab (Figure 2), there are several different chart types that give you a summary of the bandwidth usage. The Traffic flows tab (Figure 3) presents a detailed table of each flow enriched with Kubernetes metadata. If you click Show advanced options, you can choose what columns to display in Manage columns and export the table in CSV format with Export data. Click any column to sort in ascending or descending order. If you click a row, it will show more details including the raw flow data.

Screenshot of the flow table

Figure 3: Traffic flow table
 

Finally, the Topology tab (Figure 4) raises the bar on the user interface by providing a graphical representation of traffic flows.

A view of the network topology

Figure 4: Topology view
 

Click Show advanced options and then Display options dropdown on the left side to configure the topology view. The first option determines what to show for the edge labels, such as the latest rate or average rate and whether to use bytes or packets. The scope determines what to use for the vertices in the graph (more on this in the next section). An optional grouping highlights the vertices in a group such as nodes and controls how to display this using Collapse groups. Layout has several algorithms to lay out the topology. The next set of checkboxes shows or hides certain data and controls the label length. Next to Display options is a field to find and highlight vertices. On the far right is Export topology view to export the topology as a PNG file.

Use Cases

Now that you have a general overview of Network Observability, let's examine some concrete things you can do with it. Network Observability is suitable for any role where a core networking component is involved. I will go over two basic use cases, and encourage you to try these out or come up with your own scenarios.

Use case #1: As a cluster-admin, I want to see what traffic is running on my network.

With Network Observability, you can see all the network traffic if you clear the default filter so that traffic generated by Kubernetes is also captured. In the Overview tab, it shows the top namespaces using the most bandwidth. Going forward, more charts will be added for protocol, ports, ingress/egress traffic and more.

If I want to narrow down to something more specific, I can easily do this. Let's observe Network Observability and see what traffic it's generating! Network Observability uses two namespaces, netobserv and netobserv-privileged. The netobserv-privileged namespace is where the eBPF Agent runs because it requires special Linux capabilities. The traffic appears in netobserv so just filter on this namespace. You can view the data from any of the three tabs, but the best one is Topology as shown in Figure 5.

First screenshot of topology netobserv

Figure 5: Topology - netobserv
 

Here, you can see netobserv interacting with openshift-console, openshift-ingress, openshift-dns, and others. Click Show advanced options and on the left side, click Display options and look for the Scope option. By default, the Scope is Namespace and the topology shows the namespace-to-namespace communication. But if you choose Node, it will display the node-to-node communication. The netobserv namespace contains Flowlogs Pipeline, Console Plugin, Kafka, and Loki. To see the intra-communication between these components, for the filter, set Source Namespace and Destination Namespace to netobserv and set Scope to Owner (Figure 6). The owner is typically a Deployment, StatefulSet, or DaemonSet that has pods as its dependent.

Screenshot of topology netobserv owner

Figure 6: Topology - Owner Scope
 

Because of replicas, to go even deeper to see the specific pod, select Resource for the Scope. This shows the specific pod to pod/service communication. This is the power of the scopes!

On metrics, the Overview tab only has a few charts so if you want something more specific, install Grafana to create your own dashboards and queries by following these steps in Web Console.

Install Grafana

  1. If in Administrator view, click Administrator and then select Developer to switch to Developer view.
  2. Click the Project drop-down menu and choose netobserv.
  3. Click +Add and then click the Container images section.
  4. Enter grafana/grafana for the image name. 
  5. Click Create.

Log into Grafana

  1. In the Topology panel, click the arrow badge on the grafana icon to open the web page for Grafana. You may have to wait a few seconds for the pod to come up. The page indicates that it’s not secure, but go ahead and continue.
  2. Log in and enter admin for the user and admin for the password.
  3. Click Skip to skip changing passwords.

Create data source to get data from Loki

  1. Look for Data Sources. In Grafana v10, this is under the menu on the left-hand side under Administration > Data sources. In older versions, click the gear icon near the bottom left section and select Data sources.

  2. Click Add data source and select Loki.

  3. For the URL, enter the same value you use for the Loki url in FlowCollector (for example, https://lokistack-gateway-http.netobserv.svc:8080/api/logs/v1/network where the LokiStack resource was named lokistack).

  4. Turn on Skip TLS Verify or provide a CA certificate.

  5. Click Add header. For Header, enter Authorization. An OAuth token is needed for Value. This token will be copied from your session's API token.

    a) In Web Console, click your username in the upper right corner and select Copy login command.
    b) Then click Display Token.Look for netobserv-plugin-token-* and select this entry.
    c) The API token will begin with "sha256". Copy this value.

  6. Now go back to Grafana and in the Value field, carefully enter Bearer followed by a space, and then paste in the token value. You won't be able to see what you are typing so make sure you do this correctly.

Screenshot of loki data source

Figure 7: Loki data source
 
  1. Click Save & test button at the bottom. If everything went well, you will get a green checkmark and no red notices.

Create dashboards

  1. Now you can create your own dashboards. If you want to try an example, download the dashboard JSON file here. In Grafana v10, click the + dropdown in the upper right corner and select Import dashboard. In older Grafana, on the left menu, click the + icon and select Import. Now upload the file that you just downloaded. You should see the graphs now as shown in Figure 8.

Screenshot of grafana dashboard dark

Figure 8: Grafana dashboard
 

Use case #2: As a network analyst, I want to perform a network audit.

Network Observability will perform the first step in your auditing process by collecting the network flow data. Be sure you are capturing all traffic in your network by turning off sampling. The sampling rate is configured when you create a FlowCollector resource. This is the sampling field in the ebpf section. Set this to 0 for no sampling.

Screenshot of FlowCollector Sample

Figure 9: FlowCollector - sampling
 

You can also edit the YAML resource and change the sampling rate for an existing FlowCollector. This will restart eBPF Agent, but your existing data will be preserved.

You will need your own tools to do the analysis and audit report. Network Observability provides a way to export the flow data from Kafka so you can use any software that can accept a Kafka stream. Please note that in OpenShift 4.12, export Kafka data is a Technical Preview feature.

To set this up, check that you have Kafka installed for Network Observability. In Kafka, create a specific Kafka topic for exporting, separate from the one that is used by eBPF Agent. If you installed with Red Hat AMQ Streams, there is an API for Kafka Topic. The next steps are to configure FlowCollector.

  1. In deploymentModel, select KAFKA.
  2. In the exporters section, for the type, select KAFKA.
  3. In the kafka section, provide the address of the Kafka server that you have installed.
  4. For topic, enter the Kafka topic that you created earlier.
  5. For tls, provide the CA certificate information to communicate with the Kafka server.

Screenshot of FlowCollector Exporters

Figure 10: FlowCollector - exporters
 

Finally, configure your software to be a Kafka consumer to receive this data. Be sure you are using the same port on both sides. The format will be JSON, and it looks like the raw JSON that you see when you select a row in the flow table and select the Raw tab.

Wrap Up

I hope this shows some of the exciting possibilities that Network Observability is capable of. Getting snapshots of your network with metrics and logs like photographs from a camera is helpful. Augmenting it by tracking movements like a full motion video camera raises it to a new level so that troubleshooting, providing deeper insights, security, and network planning are all possible. Network Observability is also setting the direction in two other areas.

  1. This is OpenShift's first major foray into eBPF technology. Expect more to come in this area.
  2. The topology visualization raises the bar on what can be done in Web Console. Look for even more tantalizing visualizations in the future.

One final note is that Network Observability is an upstream open source project. This means it will work outside of OpenShift. It also means if you are as excited as we are about observability, you can contribute to this legacy. I expect there will be many questions and feature requests, so let the data flow!


关于作者

UI_Icon-Red_Hat-Close-A-Black-RGB

按频道浏览

automation icon

自动化

有关技术、团队和环境 IT 自动化的最新信息

AI icon

人工智能

平台更新使客户可以在任何地方运行人工智能工作负载

open hybrid cloud icon

开放混合云

了解我们如何利用混合云构建更灵活的未来

security icon

安全防护

有关我们如何跨环境和技术减少风险的最新信息

edge icon

边缘计算

简化边缘运维的平台更新

Infrastructure icon

基础架构

全球领先企业 Linux 平台的最新动态

application development icon

应用领域

我们针对最严峻的应用挑战的解决方案

Virtualization icon

虚拟化

适用于您的本地或跨云工作负载的企业虚拟化的未来