Performance and Scalability have never been more important to ensure the best user experience. Whether for e-commerce, AI/ML jobs or business critical information gathering, no one likes it when an application has a poor response time. Performance and Scalability makes or breaks deals.

While we know how important performance and scale are, how can we engineer for it when chaos becomes common in complex systems? What role does Chaos/Resiliency testing play during Performance and Scalability evaluation? Let’s look at the methodology that we need to embrace to mimic a real world production environment to find the bottlenecks and fix them before it impacts the users and customers.

You may think that performance and scale can only be tested in stable, disruption-free environments. While control is needed to make sure the data is comparable to previous benchmark tests, chaos is still important. In fact, it is necessary to create chaos and failures to get close to real world conditions. 

When running applications on a distributed system, there are various failures that might occur. For example: the network can go down, the application might restart because of issues due to load, the disk might run out of IOPS leading to IO saturation and if we talk about Kubernetes/OpenShift, the control plane might not perform well when masters and control plane components encounter failures at load. If the system does not recover gracefully, the problems need to be investigated and fixed ASAP. This is exactly why organizations have SLA’s (Service Level Agreements) in place with 97-99% as the uptime for example instead of 100% to take failures into account. 

SLAs also mean that downtime must be minimized, so we need to make sure the system/application is resilient enough to handle the failures. Performance, Scalability and Chaos/Reliability may seem to be different fields, but in reality they go hand-in-hand. Let’s take a look at how we handle these problems when testing OpenShift.

Release the Kraken!

We, the Performance and Scalability team at Red Hat, are working on a tool called Kraken to inject deliberate failures and create chaos in an OpenShift environment. It leverages its built-in recovery checking features and Cerberus to determine whether OpenShift was able to handle the failures. An excellent blog by my colleagues Paige Rubendall and Yashashree Suresh walks through Kraken and the supported scenarios. It also includes a demo on its functionality.

What’s the goal of Kraken? How different is it from other chaos tools?

The goal behind building Kraken is to make sure the Kubernetes/OpenShift components under chaos not only recover but do not degrade in terms of performance and scale during and after failure injection. Being the team having access to large and dense OpenShift clusters, we find ourselves dealing with the Performance and Scalability analysis and debugging of various components starting with control plane to networking, kubelet, router, storage, cluster maximums, etc. We have a large number of data points, tunings and an in-depth understanding of the bottlenecks. There are many tools out there that can help with creating chaos but do not take Performance and Scalability into consideration for determining the pass/fail. To bridge that gap, we are leveraging and reusing them as much as possible with an “upstream first approach” in mind and adding the performance and scale knowledge to it in addition to the scenarios that are specific to OpenShift.

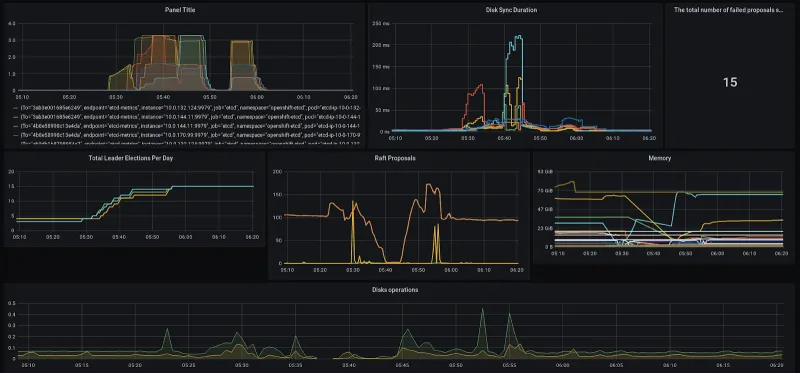
Performance and Scalability Monitoring With Kraken

Kraken supports deploying cluster monitoring by installing mutable Grafana on top of OpenShift with custom dashboards that we use for analyzing large and dense clusters at scale. It leverages Performance-dashboards under the hood that we heavily rely on during the Performance and Scale testing of Kubernetes/OpenShift. We can use this feature in Kraken to monitor the state of the cluster and find out the bottlenecks.

 

Kraken provides dashboards for API, Etcd performance and overall cluster state. Here are a couple of things we can check for in the dashboards during the chaos: 

  • Tracking the Etcd state during disk and network saturation.
  • Checking for memory leaks during crashes and restarts.
  • Making sure the control plane is stable when creating failures around master nodes/components by checking if there’s no disruption in processing the requests from the client.
  • Checking if the API differentiates and throttles the requests from a rogue application while still prioritizing system requests for cluster stability. 
  • Making sure resource intensive applications like Prometheus and Elasticsearch can handle forced crashes and restarts well without taking down the node and many more!

These are just a couple of examples related to the Kubernetes/OpenShift platform performance and reliability.  Similar things can be done with respect to user applications to make sure they are ready for running in a production environment where failures are bound to happen.

What’s next?

We are planning to add support in Kraken to be able to query the cluster monitoring system - Prometheus given a metrics profile i.e a file with a list of metrics that will evaluate the performance, state of the component/cluster and pass/fail the run based on them. This is inspired from one of the tools - Kube-burner that we heavily rely on in our scale test runs to load a cluster given a configuration. The plan is to ship profiles which encapsulate the Performance and Scalability knowledge gained by our team from years of experience to help achieve the goal. 

In summary, we looked at the methodology and how we can leverage Kraken to ensure that the Kubernetes/OpenShift is reliable, performant and scalable. We do this by providing the ability to inject failures, check on the progress of recovery, and monitoring the state and performance of the cluster/component. Do give Kraken a try and feel free to open issues and enhancement ideas on github. Any feedback or contributions are most welcome and appreciated. We would love to hear from you.

Embrace chaos and make it part of your environment!


关于作者

Naga Ravi Chaitanya Elluri leads the Chaos Engineering efforts at Red Hat with a focus on improving the resilience, performance and scalability of Kubernetes and making sure the platform and the applications running on it perform well under turbulent conditions. His interest lies in the cloud and distributed computing space and he has contributed to various open source projects.

UI_Icon-Red_Hat-Close-A-Black-RGB

按频道浏览

automation icon

自动化

有关技术、团队和环境 IT 自动化的最新信息

AI icon

人工智能

平台更新使客户可以在任何地方运行人工智能工作负载

open hybrid cloud icon

开放混合云

了解我们如何利用混合云构建更灵活的未来

security icon

安全防护

有关我们如何跨环境和技术减少风险的最新信息

edge icon

边缘计算

简化边缘运维的平台更新

Infrastructure icon

基础架构

全球领先企业 Linux 平台的最新动态

application development icon

应用领域

我们针对最严峻的应用挑战的解决方案

Virtualization icon

虚拟化

适用于您的本地或跨云工作负载的企业虚拟化的未来