Red Hat Enterprise Linux (RHEL) 8.4 will be available in the coming weeks. In this post we'll take a look at some of the highlights and important features coming in 8.4 for RHEL subscribers and on-demand public cloud users as well. Across the hybrid cloud, all the way to the edge, RHEL 8.4 has improvements that will help simplify the deployment and management of applications and infrastructure.
RHEL 8.4 continues the predictable, six-month cadence of RHEL releases. As the fourth minor release since the initial RHEL 8.0 release in early 2019, Red Hat continues to deliver new features and enhancements for operators, developers and organizations that have standardized on RHEL.
Do you know about Red Hat Enterprise Linux's latest features and updates?
Do you know about Red Hat Enterprise Linux's latest features and updates?
Updates to Container Tools and Images
Looking to reduce the size and attack surface of your container images? With RHEL 8.4, we're announcing the Red Hat Universal Base Image (UBI) Micro to help reduce the attack surface, and deliver smaller footprint images of your containerized applications. UBI Micro joins the Standard, Minimal, and Multi-service images to provide the right options for you to build your applications on.
The UBI Micro image excludes a package manager and the package manager's dependencies that are normally included in an image (packages can be added to the container using the Buildah tool, look for a post explaining this soon!).
We're also adding the container-tools 3.0 application stream with RHEL 8.4, which includes stable builds of Podman 3.0, Buildah 1.9, Skopeo 1.2 and much more.
Podman's auto-update feature is now GA in RHEL 8.4. This feature can be used to allow container updates by running podman auto-update or including a system timer that automatically pulls updates from a registry server.
RHEL at the Edge
As organizations move more workloads to the edge, Red Hat continues to add and improve features in RHEL to help admins and organizations cope with the challenges of edge computing. In RHEL 8.3 we delivered features to simplify image creation, reduce update sizes and help reduce unnecessary downtime.
We know that provisioning systems in disconnected and distributed environments can be challenging. With that in mind, we've further updated our image generation tools in RHEL 8.4 to make it even simpler to create customized installer media with Image Builder to deploy RHEL to the edge on disconnected bare metal.
The Podman auto-update feature is also ideal for edge deployment of containers. By deploying containers that can automatically update themselves from a central repository, it lowers the administrative burden and security risks.
Register and Run: Streamlined RHEL Subscription Management
"The time I spend managing subscriptions is the most rewarding part of my job," said no system administrator, ever. With that in mind, one of the improvements we're rolling out with RHEL 8.4 is a better subscription management experience that will help you and your teams spend less time on subscription management.
RHEL delivers true subscription portability. RHEL no longer requires subscription allocation and offers streamlined services, like customizable images and subscription management, without extra steps. RHEL also includes enhanced visibility of subscription deployment across hybrid cloud estates.
In 8.4 we also introduce, in tech preview, rhc, a command line utility to simplify host registration and management. With a single command you can register a host to Red Hat Subscription Management and Red Hat Insights. It will also let you define the Insights services that are available and install additional packages like OpenSCAP.
Subscribed to Red Hat Smart Management? Admins can use rhc to remediate risks detected by Insights with just the push of a button, and no on premises infrastructure to manage.
RHEL Performance
Naturally, we pay close attention to performance with each RHEL release and we're pleased to note that RHEL 8.4 brings a number of performance enhancements that can help simplify troubleshooting, improve visualization and provide deeper insights. (No pun intended. Well, perhaps a little.)
RHEL 8.4 includes a new visual interface in the web console to show admins live and historical performance metrics across CPU, memory, network and storage. This can help with identifying resources that are saturated and track down errors, or just help admins understand system usage at a glance.
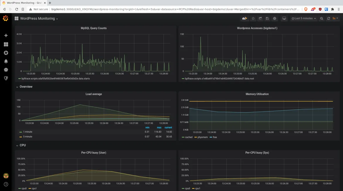
Performance Co-Pilot (PCP) enables administrators to monitor and manage performance data in close to real time. PCP also logs data to compare with live results and identify potential patterns. Administrators now have the ability to collect a range of data points, visualize them using Grafana dashboards, set up rules and be alerted when certain performance thresholds are met. This effectively helps to reduce the time to discover the causes of a performance issue.
Grafana Dashboard: Visualize PCP collected metrics
Application Streams
RHEL 8 introduced the concept of Application Streams to allow organizations to have the option of staying on known versions of a language or tool (like Ruby, GCC, Node.js, or the Container Tools provided by Red Hat), or moving more quickly and updating to get newer features.
Once again, with RHEL 8.4 we're adding a number of updated Application Streams with more recent database versions (PostgreSQL 13, Redis 6 and MariaDB 10.5), programming languages and compilers (Go 1.15, Rust 1.49, Python 3.9 and newer LLVM/Clang), and others.
Not specific to 8.4, but worth noting, the RHEL System Roles collection is now available in Ansible's Automation Hub to improve accessibility and ease of use.
Getting RHEL 8.4
RHEL 8.4 will be available in the coming weeks and will be accessible to all active RHEL subscriptions via the Red Hat Customer Portal. Ready to learn more? We'll be drilling down on RHEL 8.4 features here on the Red Hat Blog, so stay tuned for that. You can also join us for a "What's new in RHEL 8.4?" webinar on May 12th.
저자 소개
Joe Brockmeier is the editorial director of the Red Hat Blog. He also acts as Vice President of Marketing & Publicity for the Apache Software Foundation.
Brockmeier joined Red Hat in 2013 as part of the Open Source and Standards (OSAS) group, now the Open Source Program Office (OSPO). Prior to Red Hat, Brockmeier worked for Citrix on the Apache OpenStack project, and was the first OpenSUSE community manager for Novell between 2008-2010.
He also has an extensive history in the tech press and publishing, having been editor-in-chief of Linux Magazine, editorial director of Linux.com, and a contributor to LWN.net, ZDNet, UnixReview.com, and many others.
Gil Cattelain is Principal Product Marketing Manager for Red Hat Enterprise Linux. Cattelain has more than 20 years’ experience as a leader in high-tech software product marketing with a proven track record of managing major product releases and go-to-market strategies. Prior to Red Hat, Cattelain held product marketing leadership roles at Micro Focus, Novell, and Genesys, focusing on the endpoint management and DevOps/agile solutions, including digital marketing for the contact center market.
유사한 검색 결과
Slash VM provisioning time on Red Hat Openshift Virtualization using Red Hat Ansible Automation Platform
Red Hat Ansible Automation Platform: Measuring Business Impact with Dashboard and Analytics
Technically Speaking | Platform engineering for AI agents
Technically Speaking | Driving healthcare discoveries with AI
채널별 검색
오토메이션
기술, 팀, 인프라를 위한 IT 자동화 최신 동향
인공지능
고객이 어디서나 AI 워크로드를 실행할 수 있도록 지원하는 플랫폼 업데이트
오픈 하이브리드 클라우드
하이브리드 클라우드로 더욱 유연한 미래를 구축하는 방법을 알아보세요
보안
환경과 기술 전반에 걸쳐 리스크를 감소하는 방법에 대한 최신 정보
엣지 컴퓨팅
엣지에서의 운영을 단순화하는 플랫폼 업데이트
인프라
세계적으로 인정받은 기업용 Linux 플랫폼에 대한 최신 정보
애플리케이션
복잡한 애플리케이션에 대한 솔루션 더 보기
가상화
온프레미스와 클라우드 환경에서 워크로드를 유연하게 운영하기 위한 엔터프라이즈 가상화의 미래