One console to rule them all!

The Red Hat Enterprise Linux (RHEL) web console, based on the open source project Cockpit, is a powerful tool for managing and monitoring Linux systems, providing a user-friendly graphical interface for performing various administrative tasks.

While its core functionality is sufficient for many common tasks, its capabilities can be significantly enhanced by installing applications and plugins that extend its reach into specific areas of system administration.

If you never had the chance to try the web console, it’s a great opportunity to try it out on your RHEL servers.

In this blog post, we'll explore how to expand the web console's capabilities with applications and plugins for virtualization, containers, package management, storage management and session recording.

Installing applications

Installing applications and plugins for the RHEL web console is a straightforward process.

The packages for the web console applications can easily be identified as they follow the cockpit-* naming convention and are available in the RHEL repositories.

It is possible to install them using the RHEL package manager, DNF, and they will show up in the web console, under the “Applications” section of the sidebar.

Being tightly integrated with the web console, the features that are added by applications will automatically be visible as part of it, providing seamless access to their extended capabilities.

If you are a developer and want to create your own plugin, you can explore the resources available from the web console documentation and the upstream Cockpit starter kit to get started.

RHEL web console Applications screen

Virtualization management application

The Machines application for the RHEL web console seamlessly integrates virtualization management into the web interface in a more seamless manner. With this plugin, you can create, start, stop and manage virtual machines directly from the web console, as well as control the storage pools and networks that are needed, all with little effort.

The plugin also provides a comprehensive graphical interface for viewing and managing virtual machine resources, including CPU, memory, storage and network configurations.

RHEL web console Virutal machines screen

Containers management with Podman

The Podman plugin extends the web console's capabilities to effectively manage containerized applications.

This plugin streamlines the process of pulling images, starting and stopping containers, and managing container logs directly from the web console. It also provides a graphical interface for inspecting container volumes, environment variables and networks, ensuring clear visibility into containerized applications.

It is particularly useful to quickly sort out and manage images and containers that are on the host or that should be created in it.

RHEL web console Containers details

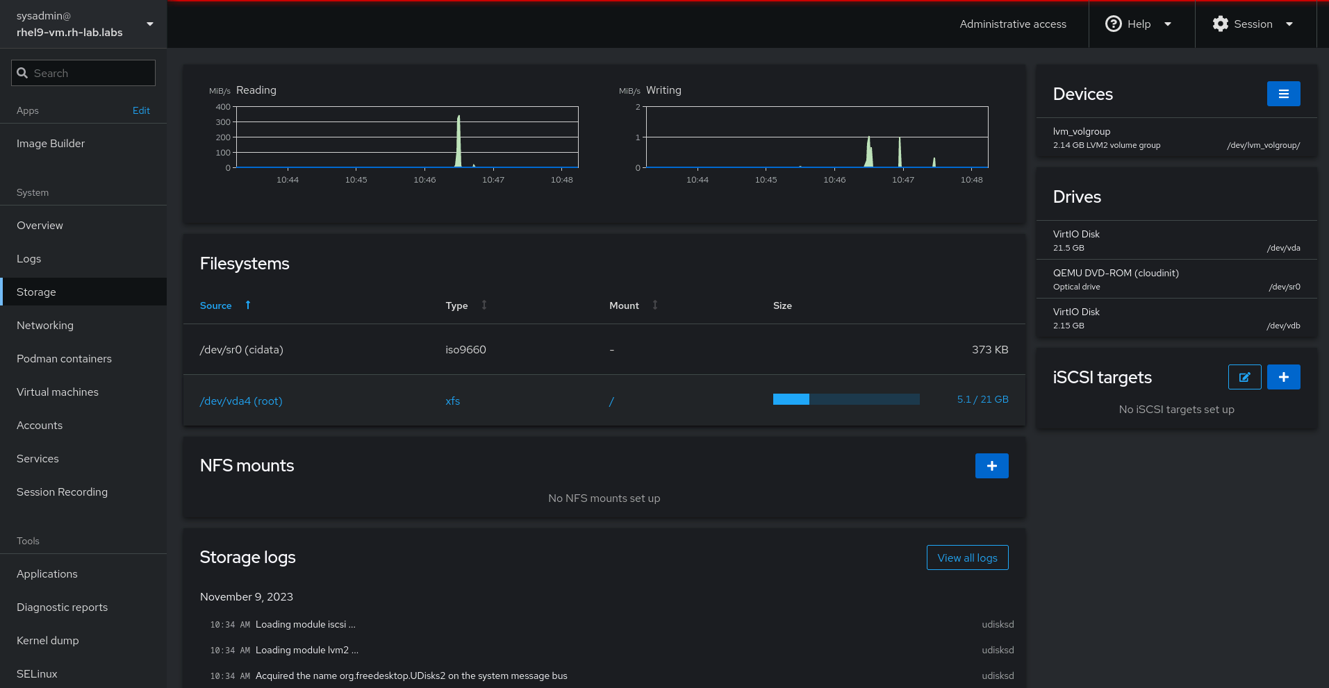
Storage management

With the Storage application, the web console turns into a powerful tool to effectively manage storage on your RHEL host.

This plugin provides a comprehensive overview of storage devices, including their type, capacity, status and performance while also streamlining file system management tasks, allowing you to create, manage, mount and unmount file systems directly from the web console.

Through the plugin, it is also possible to manage LVM, iSCSI targets, NFS shares and physical/virtual devices connected to the system, providing a single access point to storage maintenance, leveraging system logs filtered for storage events and management.

RHEL web console Storage management

Session recording with Session Recording plugin

The Session Recording plugin enables the web console to configure session recording and play back user terminal sessions, providing a valuable tool for training, troubleshooting and auditing purposes.

This plugin can configure the system to capture user interactions, including keyboard inputs and screen output, creating a detailed record of user activity. The recorded sessions can be played back at any time using the embedded player, allowing for in-depth analysis of user actions and system behavior.

RHEL web console session recording

Image Builder

RHEL comes with an image builder application that allows users to assemble customized RHEL images for physical, virtual and cloud deployments.  It is based on  the OS Build Composer project.

While the image creation process can be performed using the command line, the Image Builder application is particularly useful when it comes to visualizing and making image customization and standardization easier and more effective.

Through an intuitive interface, the application allows the creation of blueprints that contain customizations, such as:

  • Users
  • Running services and firewall rules
  • Packages
  • System settings (locale, keyboard layouts, hostname, etc.)
  • Applying security compliance policies at build time

The image creation runs locally on the machine, and the output can be in a variety of formats, based on the purpose: a VM disk image for a hypervisor, an image for cloud providers, an installer ISO, or a rpm-ostree commit for edge deployments.

The images can be uploaded directly to popular cloud providers, to a VMware vSphere template library, or downloaded for other distribution methods, such as Terraform workflows.

RHEL web console Image Builder

Subscription management

The Red Hat Subscription Management system allows users to register their RHEL systems. 

With the Subscription Management application, it is possible to visualize and manage the subscription status of the systems directly in a visual way.

It is also capable of managing the connection to Red Hat Insights so you can get started with proactive analytics and remediations using the Red Hat Console.

RHEL web console Subscription management

Conclusion

The RHEL web console is a versatile tool for managing and monitoring Linux systems. Its capabilities can be significantly enhanced by installing applications and plugins that provide additional functionality. By extending the web console with applications and plugins for virtualization, containers, package management, storage management and session recording, you can streamline your workflows, improve system administration efficiency and gain deeper insights into your system's operations.

Additional resources


저자 소개

Alessandro Rossi is an EMEA Senior Specialist Solution Architect for Red Hat Enterprise Linux with a passion for cloud platforms and automation.

Alessandro joined Red Hat in 2021, but he's been working in the Linux and open source ecosystem since 2012. He's done instructing and consulting for Red Hat and delivered training on Red Hat Enterprise Linux, Red Hat Ansible Automation Platform and Red Hat OpenShift, and has supported companies during solutions implementation.

UI_Icon-Red_Hat-Close-A-Black-RGB

채널별 검색

automation icon

오토메이션

기술, 팀, 인프라를 위한 IT 자동화 최신 동향

AI icon

인공지능

고객이 어디서나 AI 워크로드를 실행할 수 있도록 지원하는 플랫폼 업데이트

open hybrid cloud icon

오픈 하이브리드 클라우드

하이브리드 클라우드로 더욱 유연한 미래를 구축하는 방법을 알아보세요

security icon

보안

환경과 기술 전반에 걸쳐 리스크를 감소하는 방법에 대한 최신 정보

edge icon

엣지 컴퓨팅

엣지에서의 운영을 단순화하는 플랫폼 업데이트

Infrastructure icon

인프라

세계적으로 인정받은 기업용 Linux 플랫폼에 대한 최신 정보

application development icon

애플리케이션

복잡한 애플리케이션에 대한 솔루션 더 보기

Virtualization icon

가상화

온프레미스와 클라우드 환경에서 워크로드를 유연하게 운영하기 위한 엔터프라이즈 가상화의 미래