This is the first part of a blog series dedicated to explaining what this new tool is, and how the OpenShift PerfScale (Performance and Scalability) team uses it to perform scalability tests in OpenShift.

Wait, what is this kube-burner thing?

Kube-burner is a tool designed to stress different OpenShift components basically by coordinating the creation and deletion of k8s resources. Along this blog series we’ll talk about how to use it in OpenShift 4.

It’s worth saying that kube-burner have been designed to be compatible with vanilla kubernetes and other distributions, since all it needs is a Kubernetes API.

Kube-burner is a static compiled binary written in Golang, and makes an extensive usage of the client-go library to interact with the API.  

$ kube-burner -h
Kube-burner 🔥

Tool aimed at stressing a kubernetes cluster by creating or deleting lots of objects.

Usage:
 kube-burner [command]

Available Commands:
 check-alerts Evaluate alerts for the given time range
 completion   Generates completion scripts for bash shell
 destroy  Destroy old namespaces labeled with the given UUID.
 help     Help about any command
 index    Index metrics from the given time range
 init     Launch benchmark
 version  Print the version number of kube-burner

Flags:
 -h, --help           help for kube-burner
  --log-level string   Allowed values: debug, info, warn, error, fatal (default "info")

Use "kube-burner [command] --help" for more information about a command.

The configuration kube-burner uses is described in YAML configuration files, these files describe the different actions to perform in the cluster, Prometheus metrics to collect and Prometheus expressions to evaluate (AKA alerting).

For example, a simple configuration file can look like:

---
global:
 writeToFile: true
 metricsDirectory: collected-metrics

jobs:
 - name: kube-burner-job
   jobIterations: 5
   qps: 20
   burst: 40
   namespacedIterations: true
   cleanup: true
   namespace: kube-burner-job-ns
   jobPause: 1s
   objects:

     - objectTemplate: objectTemplates/deployment.yml
       replicas: 1

Creating or deleting thousands of objects

As mentioned previously the main feature of Kube-burner is the ability to create or delete thousands of objects defined in a configuration file. These objects are created/deleted using a combination of loops+goroutines.

Within kube-burner exists the concept of jobIterations, which means the number of rounds a job will be executed, that is to say it will create as N-iterations of the objects described in the objects list.

Additionally, all declared objects in the list have the parameter replicas, which is configures the number of replicas of that object kube-burner will create in each iteration.

It’s important to note that kube-burner is able to perform namespaced iterations, meaning that each iteration will create a new namespace with the objects declared in the config. Otherwise, if this option is set to false all objects will be created within the same namespace.

The name of the namespaces that kube-burner will create is given by the parameter namespace, and in case of enabling the namespacedIterations parameter, it will append the number of the iteration after it. For example, let’s say we have a configuration like the following:

jobs:
- name: breaking-k8s
 jobIterations: 2
 namespace: breaking-k8s
 namespacedIterations: true
 objects:
 - objectTemplate: resource.yml
   replicas: 2

With this configuration. Kube-burner will create 2 namespaces named breaking-k8s-1 and breaking-k8s-2 with two replicas of the object declared in resource.yml

One of the best features kube-burner provides is the capability of configuring the rate the objects are created or deleted, this feature is determined by the parameters QPS and Burst (Which behaves similarly to k8s QPS and Burst parameters).

Kube-burner allows the user to pass variables to the object templates adding the parameters inputVars to the object, these variables are rendered using the default go-template library, so we can make use of the features this templating language provides:

kind: Pod
apiVersion: v1
metadata:
 name: {{.JobName}}-{{.Iteration}}
 labels:
   name: {{.JobName}}
spec:
 nodeSelector: {{ .nodeSelector}}
 containers:
 - name: {{.JobName}}
     image: {{.containerImage}}
     ports:
     - containerPort: {{.containerPort}}
        protocol: TCP
      imagePullPolicy: IfNotPresent
      securityContext:
         privileged: {{.privileged}}

Apart from the variables manually injected by inputVars, there are other variables that are always available to be used in all objectTemplates such as Iteration, Replica, JobName and UUID.

Collecting & indexing metrics

In addition to creating or deleting objects, kube-burner has a metric collection mechanism which leverages Prometheus to collect metrics. These metrics are defined in expressions provided by a metric-profile configuration file. They can be collected for benchmark time range using as start and end markers the duration of the benchmark itself, kube-burner CLI also provides an index subcommand that allows us to collect & index metrics for a specific time range without requiring to launch any benchmark. 

For example, the following metric profile can be useful to collect some etcd related metrics:

metrics:  
 - query: histogram_quantile(0.99, rate(etcd_disk_backend_commit_duration_seconds_bucket[2m]))
   metricName: 99thEtcdDiskBackendCommitDurationSeconds

  - query: histogram_quantile(0.99, rate(etcd_disk_wal_fsync_duration_seconds_bucket[2m]))
   metricName: 99thEtcdDiskWalFsyncDurationSeconds

  - query: histogram_quantile(0.99, rate(etcd_network_peer_round_trip_time_seconds_bucket[5m]))
   metricName: 99thEtcdRoundTripTimeSeconds

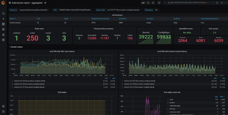
These metrics can be written to disk (In form of json file) or indexed to an external database, at the moment ElasticSearch is the only supported one. We, the OpenShift PerfScale team, are currently using grafana to represent these metrics we collect as shown in the screenshot below.

pasted image 0 (9)

Alerting

Kube-burner includes an alert mechanism able to evaluate Prometheus expressions after the end of the latest Kube-burner's job. Similar to other features, these expressions are described in a YAML configuration file.

- expr: avg_over_time(histogram_quantile(0.99, rate(etcd_disk_wal_fsync_duration_seconds_bucket[2m]))[5m:]) > 0.01                
 description: 5 minutes avg. etcd fsync latency on {{$labels.pod}} higher than 10ms {{$value}}                               
 severity: error                                                                                                                                                                                                                                          

- expr: avg_over_time(histogram_quantile(0.99, rate(etcd_network_peer_round_trip_time_seconds_bucket[5m]))[5m:]) > 0.1            
 description: 5 minutes avg. etcd network peer round trip on {{$labels.pod}} higher than 100ms {{$value}}                        
 severity: error 

The code snippet below contains two alerts. Their prometheus expressions are configured by the expr field, the description field is used to raise a description of the alert once it raises. Last but not least, severity configures how kube-burner will behave in case of triggering an alert.

Kube-burner does not use Prometheus alerting system, as it uses its own expressions to evaluate metrics (those expressions could include prometheus alerts as well).

Apart from evaluating alerts raised during the duration of the benchmark, kube-burner has a specific check-alerts CLI option that allows to evaluate these expressions during a given time-range.

$ kube-burner check-alerts -u https://prometheus.url.com -t ${token} -a alert-profile.yml                                                                                                                                                  

INFO[2020-12-10 11:47:23] Setting log level to info                                                                                                                                                                                       INFO[2020-12-10 11:47:23] 👽 Initializing prometheus client                                                                                                                                                                                

INFO[2020-12-10 11:47:24] 🔔 Initializing alert manager                                                                                                                                                                                  INFO[2020-12-10 11:47:24] Evaluating expression: 'avg_over_time(histogram_quantile(0.99, rate(etcd_disk_wal_fsync_duration_seconds_bucket[2m]))[5m:]) > 0.01'                                                                              

ERRO[2020-12-10 11:47:24] Alert triggered at 2020-12-10 11:01:53 +0100 CET: '5 minutes avg. etcd fsync latency on etcd-ip-10-0-213-209.us-west-2.compute.internal higher than 10ms 0.010281314285714311'                                  INFO[2020-12-10 11:47:24] Evaluating expression: 'avg_over_time(histogram_quantile(0.99, rate(etcd_network_peer_round_trip_time_seconds_bucket[5m]))[5m:]) > 0.1'

Starting with kube-burner

 In addition to the above, kube-burner also has other cool features such as object verification, golang pprof collecting , pod’s startup phase latency calculations and many more… we’ll talk about some of these features in future blog entries.

As mentioned above, Kube-burner is distributed as a binary, pre-compiled binaries for several architectures are available in the releases section of the project’s repository (https://github.com/cloud-bulldozer/kube-burner/releases).

In case you you want to run kube-burner on top of a k8s pod there’re also container images available with the latest Kube-burner bits hosted in quay https://quay.io/repository/cloud-bulldozer/kube-burner

You can find extensive documentation in it’s readthedocs site


À propos de l'auteur

UI_Icon-Red_Hat-Close-A-Black-RGB

Parcourir par canal

automation icon

Automatisation

Les dernières nouveautés en matière d'automatisation informatique pour les technologies, les équipes et les environnements

AI icon

Intelligence artificielle

Actualité sur les plateformes qui permettent aux clients d'exécuter des charges de travail d'IA sur tout type d'environnement

open hybrid cloud icon

Cloud hybride ouvert

Découvrez comment créer un avenir flexible grâce au cloud hybride

security icon

Sécurité

Les dernières actualités sur la façon dont nous réduisons les risques dans tous les environnements et technologies

edge icon

Edge computing

Actualité sur les plateformes qui simplifient les opérations en périphérie

Infrastructure icon

Infrastructure

Les dernières nouveautés sur la plateforme Linux d'entreprise leader au monde

application development icon

Applications

À l’intérieur de nos solutions aux défis d’application les plus difficiles

Virtualization icon

Virtualisation

L'avenir de la virtualisation d'entreprise pour vos charges de travail sur site ou sur le cloud