A while ago I got involved in a customer project to test automation for a broad set of use cases. One of the first groups involved was the database team—they had a project where they wanted to automate the provisioning of Windows servers on top of vSphere and then install and configure Microsoft SQL server on top of that Windows server. They had 50 servers they wanted to deploy with SQL server. I thought this would be an excellent opportunity to also show them an alternative, namely to run the SQL databases on top of Red Hat Enterprise Linux (RHEL) instead.

RHEL subscriptions come with great tools and automation capabilities including RHEL System Roles. System Roles use Red Hat Ansible Automation Platform to simplify the setup, which was perfect for this use case and to use as a demonstration.

The demo I created specifically focused on the automated setup of RHEL and SQL with relevant monitoring with Grafana and Red Hat Insights. It doesn’t include the entire ordering process with things like IP Address Management (IPAM) and DNS, etc.

This workflow was my end goal as a demo for the project team.

 

Red Hat Ansible Automation Platform Workflow

Some parts of the environment were already in place. VMware infrastructure, Red Hat Ansible Automation Platform, Red Hat Insights and a monitoring server in the environment to monitor both SQL servers and other systems from a central point.

 

The environment Figure 2

Figure 2

The preferred method for collecting metrics in RHEL is to use Performance Co-Pilot (PCP), and Grafana is a great tool to visualize the metrics. So I used that combination for my use case.

What you see in figure 2 was the starting point. If you want more information on how to use the Metrics System Role to deploy and configure Grafana, read this blog post about the setup of Grafana, by Brian Smith.

Now we can start provisioning the database server and configure monitoring. I am using Red Hat Ansible Automation Platform and a workflow job template to link different playbooks together in a workflow.  By doing so, playbooks can be kept smaller, more focused and easy to reuse in other workflows.

For the entire workflow I am using the following playbooks, which are available on GitHub if you want to give it a try.

1. deploy_rhel_on_vsphere.yml

---
- name: Create a VM from a template
  hosts: localhost
  connection: local
  gather_facts: no
  vars:
    vcenter_server:
    vcenter_user:
    vcenter_pass:
    vm_name:
    vm_template:
    guest_domain:

  tasks:
  - name: Clone the template
    vmware_guest:
      hostname: "{{ vcenter_server }}"
      username: "{{ vcenter_user }}"
      password: "{{ vcenter_pass }}"
      validate_certs: False
      name: "{{ vm_name }}"
      template: "{{ vm_template }}"
      datacenter: "{{ vm_datacenter }}"
      folder: "{{ vm_folder }}"
      disk:
      - size_gb: "{{ vm_disk_size }}"
        type: default
        datastore: "{{ vm_datastore }}"
      hardware:
        memory_mb: "{{ vm_memory }}"
        num_cpus: "{{ vm_cpu }}"
      customization_spec: "{{ vm_cuztomization_spec }}"
      state: poweredon
      wait_for_ip_address: yes
    
  - name: Pass variables to Tower Workflows
    set_stats:
      data:
        vm_name: "{{ vm_name }}"
        vm_cpu: "{{ vm_cpu }}"
        vm_memory: "{{ vm_memory }}"
        vm_disk_size: "{{ vm_disk_size }}"
        vm_datastore: "{{ vm_datastore }}"

This playbook targets the vCenter server to clone a VM template in VMware and we can set some specifications for the VM through variables during the order process via a survey in the Ansible Controller Node (we get to that later). In the last task (Pass variables to Tower Workflows), I use the set_stats module to pass on my variables from this play to the remaining playbooks in the workflow.

2. wf_rhsm.yml

---
- name: "Post configuration of VM"
  hosts: "{{ vm_name }}"
  become: yes

  tasks:
  - name: Register VM with Red Hat subscription
    redhat_subscription:
      state: present
      username: "{{ rhsm_username }}"
      password: "{{ rhsm_password }}"
      pool_ids: "{{ rhsm_pool_id }}"
      consumer_name: "{{ vm_name }}"
      auto_attach: true
      force_register: yes

  - name: Enable relevant RHEL8 repos
    rhsm_repository:
      name: "{{ item }}"
    with_items: "{{ rhsm_repos }}"

Here we register the server with Red Hat Subscription Management and add repos. In this playbook, I am adding the following repos.

rhsm_repos:

  - rhel-8-for-x86_64-baseos-rpms

  - rhel-8-for-x86_64-appstream-rpms

  - ansible-2.9-for-rhel-8-x86_64-rpms 

You only want to add the Ansible 2.9 repo if you are going to use Red Hat connector.

I added the Ansible repo here to be able to use Red Hat Connector in a later stage of the workflow. 

3. wf_sql_prereqs.yml

---
- name: Solve prereqs for sql installation on the host 
  hosts: "{{ vm_name }}"
  become: yes

  tasks:
  - name: Permit mssql traffic in fw on port 1443/tcp
    firewalld:
      port: 1433/tcp
      permanent: yes
      immediate: yes
      state: enabled

  - name: Permit monitoring traffic
    firewalld:
      service: "{{ item }}"
      permanent: yes
      immediate: yes
      state: enabled

    with_items:
      - pmcd
      - pmproxy

 This playbook opens firewall ports for SQL Server and monitoring.

4. wf_mssql_server.yml

---
- hosts: "{{ vm_name }}"
  become: yes
  vars:
    mssql_accept_microsoft_odbc_driver_17_for_sql_server_eula: true
    mssql_accept_microsoft_cli_utilities_for_sql_server_eula: true
    mssql_accept_microsoft_sql_server_standard_eula: true
    mssql_password: "{{ secret_sql_passwd }}"
    mssql_edition: Developer
    mssql_tcp_port: 1433
  roles:
    - microsoft.sql.server

This playbook installs and configures mssql on the server using microsoft.sql.server Ansible role. The role is jointly developed and maintained by Red Hat and Microsoft and fully supported by Red Hat with a RHEL subscription. It simplifies and automates the installation and configuration of SQL Server, but also the configuration of your RHEL host with recommended settings to run the SQL Server workloads. You can get more instructions about how to use it on the Red Hat Customer Portal RHEL documentation.

5. wf_metrics.yml

---
- name: Use metrics system role to configure PCP metrics recording
  hosts: "{{ vm_name }}"
  vars:
    metrics_retention_days: 7
    metrics_from_mssql: yes
    mssql_agent_trusted: 
    mssql_agent_username:
    mssql_agent_password:

  roles:
    - redhat.rhel_system_roles.metrics

- name: Use metrics system role to configure Grafana
  hosts: "{{ monitor_name }}"
  vars:
    metrics_monitored_hosts:  ["{{ vm_name }}"]

  roles:
    - redhat.rhel_system_roles.metrics

- name: Ensure remote monitoring is possible
  hosts: "{{ vm_name }}"
  tasks:

  - name: Make sure pmproxy is running
    service:
      name: pmproxy
      state: started
      enabled: yes

In the first task, “Use metrics system role to configure PCP metrics recording,” applies to your newly created rhel-vm with SQL Server. The variables configure PCP to retain metrics for both OS and SQL server for seven days. In order for the PCP Performance Monitoring Domain Agent (PMDA) for SQL to connect to the SQL database, there are authentication variables to set in the metrics system role, mssql_agent_username and mssql_agent_password. 

The variable mssql_agent_trusted needs to be in there as well, but without a value. The next task, “Use metrics system role to configure Grafana”, is addressing the central monitoring server. The variable here tells PCP to monitor the new SQL server. 

The final task is making sure the pmproxy service is running on the SQL server. This is needed in order to get the metrics over to the central monitoring server.

6. wf_rhc

---
- name: "Post configuration of VM"
  hosts: "{{ vm_name }}"
  become: yes

  tasks:
  - name: Install necessary packages
    ansible.builtin.package:
      name:
        - ansible
        - rhc-worker-playbook
      state: latest

  - name: Register with rhc
    shell: |
      rhc connect

      expect "User:"
      send "{{ rhsm_username }}\n"

      expect "Password:"
      send "{{ rhsm_password }}\n"

      exit 0

This last playbook installs Ansible and the rhc-worker-playbook, prerequisites for Red Hat connector which offers an improved way of connecting systems (the new VM) to Red Hat Insights as well as enabling Red Hat Cloud Connector.

Please note that Red Hat Cloud Connector requires a Smart Management subscription, and enables you to remediate problems directly from Red Hat Insights. If you would rather use the traditional method for connecting to Insights (e.g. if you don’t want to install Ansible in every host or you already have a Satellite server), you can use the playbook wf_insights.yml from the same repository.

Now we have all the playbooks to use for the demo. Next we have to add and use them in the Ansible Controller Node (formerly known as Ansible Tower).

As mentioned before, I am using a workflow job template to connect the playbooks together in a workflow. Before they can be put into the workflow job template, the playbooks need to be associated with Job Templates.  See the Job Template example figure.

Job Template example

 

Job Template example Edit Details

As you can see above, a Job Template glues a playbook together with an inventory holding the machines you are managing, adding the credentials needed for the playbook and much more. 

You can then set access permissions on the Job Template as well as the objects in it to control who can use it. To get more information about Job Templates, you can read more in the Ansible Controller user guide.

A Workflow Job Template consists of Job Templates and other types of tasks, such as inventory syncs or approval steps, etc. Here is an example from the demo.

 

Workflow Job Template

You create the workflow in the visualizer, and it looks like this. 

 

Create the workflow in the visualizer

So from the start you create “nodes.” Deploy VM is my first node from where I point to a Job Template holding the credentials, playbook, etc. to clone my VM template in vSphere. 

 

Creating notes to define the workflow

Then you work like this to define your entire workflow.

I also added a survey to my template which gives the person using the template a chance to set variables in a simple way that is controlled and predefined.

 

Adding a survey to the template so the user can set variables

To learn more about Workflow Job Templates, you can read up on it here.

After the survey is done and you have chosen your configuration for the DB server, you can launch the provisioning workflow. The result will be a new VM optimized for SQL server running RHEL 8.5 (in my case) and SQL server in your vSphere cluster.

You can connect to it via Azure Data Studio as you would have done if it were running on a Windows machine.

 

Connect via Azure Data Studio

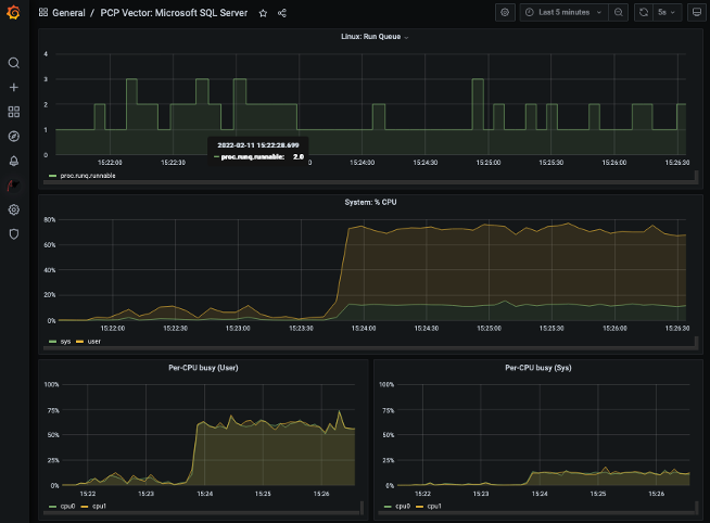
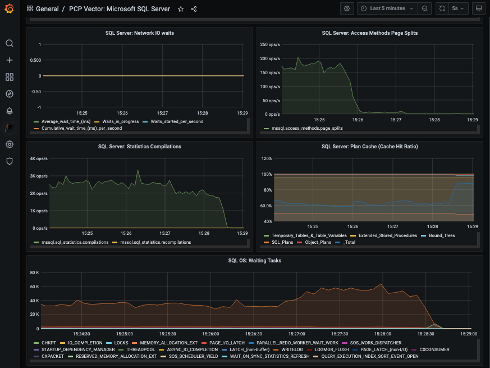
Necessary metrics from the OS and from SQL server are sent to a central monitoring server where you can do performance troubleshooting or just see how it performs.

 

Central monitoring server 1 Central monitoring server 2 Central monitoring server 3

You can read more about how to setup and use the Grafana dashboards provided by RHEL System Roles, and more about performance monitoring of SQL server on RHEL in this blog post written by Don Pinto and Louis Imershein.

Last but not least, your SQL server is monitored by the Red Hat Insights service.

Red Hat Insights is included with most RHEL subscriptions and is a managed service using predictive analytics and deep domain expertise to assess IT environments and identify and prioritize operational and security risks, while simplifying subscription tracking across hybrid cloud deployments. Red Hat Insights not only focuses on the RHEL OS, but also on things like underlying infrastructure such as Azure and AWS, and applications like Microsoft SQL Server and others. Insights helps teams stay ahead of critical operational issues.

 

Red Hat Insights identifying potential issues

As you can see in the picture, Insights has found a configuration setting in my SQL server that can cause a performance decrease over time. Exactly the sort of thing that might be hard to find when users are complaining about performance and you have tons of other things to do.

In Insights, SQL on RHEL best practices are codified into our recommendations, helping you be more confident that your MS SQL deployment is running properly. The recommendations can be read in Insights, but Insights can even produce an Ansible playbook to get you to an optimal state by automating the steps needed to get there.

 

Red Hat Insights can produce an Ansible playbook

If this is interesting and you want to test it yourself, all the playbooks used in this demonstration can be found here.

This blog is only one example of testing automation with SQL Server on Red Hat Enterprise Linux for a broad set of use cases. Check out our recent case study if you are interested to learn more.

 


About the author

Johan Odell is a Solution Architect working with Enterprise Accounts at Red Hat with a focus on Linux, automation and Kubernetes. He has been at Red Hat since 2017, previously working in similar roles for over 20 years.

UI_Icon-Red_Hat-Close-A-Black-RGB

Browse by channel

automation icon

Automation

The latest on IT automation for tech, teams, and environments

AI icon

Artificial intelligence

Updates on the platforms that free customers to run AI workloads anywhere

open hybrid cloud icon

Open hybrid cloud

Explore how we build a more flexible future with hybrid cloud

security icon

Security

The latest on how we reduce risks across environments and technologies

edge icon

Edge computing

Updates on the platforms that simplify operations at the edge

Infrastructure icon

Infrastructure

The latest on the world’s leading enterprise Linux platform

application development icon

Applications

Inside our solutions to the toughest application challenges

Virtualization icon

Virtualization

The future of enterprise virtualization for your workloads on-premise or across clouds